建筑能耗管理软件说明书
简介
用户指南
登录
建筑能耗管理系统数据可视化大屏
系统首页
能耗查询
能源分析
数据监控
预付费管理
系统报表
配电图
档案管理
报警管理
系统管理
康沃思物联知识库(内部)
-
+
首页
数据监控
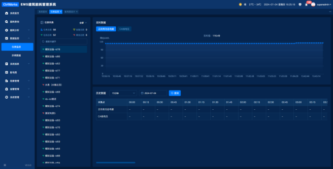
# 仪表监控 仪表监控用于监控仪表的状态,在线、离线、报警、实时数据、历史数据  1)仪表类型:点击下拉框可筛选电表、水表、燃气表、供热表、供冷表进行查询,默认显示全部。  (2)仪表统计:根据仪表类型联动显示仪表总数,在线总数,离线总数,报警总数(仪表通讯或仪表异常则判断报警)  ①搜索:根据仪表的关键字模糊查询  (3)实时数据:折线图展示当前仪表其中一个采集点的实时数据,呈现100条,并每5s一更新。  (4)历史数据-搜索条件:点击下拉框可筛选15分钟、小时、日、月、季、年,切换时间类型,点击展开日历框可选择时间点击即可。   (4)历史数据-列表:查询后报表展示每个时段的实时数值(带统计标签的传感点)。  # 抄表数据 抄表日志用于记录更换新表以及设置异常数据规则。  (1)仪表类型:点击下拉框可筛选电表、水表、燃气表、供热表、供冷表进行查询。  (2)搜索:根据仪表的关键字模糊查询。  (3)数据状态:下拉框选择异常、正常查询,默认展示全部。  (4)日期查询:按日、月、年,日历框选择对应的日期,点击查询。  (5)激活密码:点击,弹出激活密码页面,输入账号密码后可修改异 常数据。  ①取消:关闭激活密码页面。 ②保存:保存成功。 ③开始修改:输入账号密码后异常的数据可进行修改,激活密码变更为倒计时10分钟。 ④修改:默认置灰显示,点击变更为激活修改按钮;点击弹出抄表修改弹窗,可修改异常数据。  时间:异常数据记录的时间,不可修改 当前读表值:当时记录的读表值,可修改 当前旧表值:当时记录的换表前旧表的值,可修改 上次读表值:上一次记录的读表值,可修改 上次旧表值:上一次记录的换表前旧表的值,可修改 取消:关闭激活密码页面 保存:保存已维护的数据 (6)规则设置:点击,弹出异常清除规则页面,用于设置消耗量异 常判断或读表值异常判断,当满足条件时不纳入计量。  ①消耗量异常判断:消耗量<设定值,消耗量≥设定值,根据规则判断异常数据。 ②读表值异常判断:规则为读表值-上一条读表值<设定值、读表值-上一条读表值≥设定值,根据规则判断异常数据。 ③取消:关闭异常清除规则页面。 ④保存:保存已维护的规则。 (7)导出:点击,则以XLSX格式的导出当前表格中内容。
wanzhihao
2025年9月11日 15:20
转发文档
收藏文档
上一篇
下一篇
手机扫码
复制链接
手机扫一扫转发分享
复制链接
Markdown文件
Word文件
PDF文档
PDF文档(打印)
分享
链接
类型
密码
更新密码
有效期